tongchenkeji 发表于:2023-12-20 19:32:590次点击 已关注取消关注 关注 私信 在Flink我这边已经给到很大内存,内存使用率都没到50%,就会爆这个错,然后任务重启,怎么解决?[阿里云] 暂停朗读为您朗读 在Flink我这边已经给到很大内存,而且我看内存使用率都没到50%,就会爆这个错,然后任务重启,怎么解决? 「点点赞赏,手留余香」 赞赏 还没有人赞赏,快来当第一个赞赏的人吧! 海报 阿里云# 实时计算 Flink版3179# 流计算2236
小周sirAM 2023-12-21 6:56:04 1 这个问题可能是由于Flink的内存管理机制导致的。当Flink任务在运行过程中,如果发生GC(垃圾回收)操作,可能会导致任务暂停一段时间,从而影响任务的执行效率。 为了解决这个问题,你可以尝试以下方法: 调整JVM参数:可以通过调整JVM的参数来减少GC的频率和时间。例如,可以增加-XX:ParallelGCThreads参数的值来增加并行GC线程的数量,或者增加-XX:+UseG1GC参数来使用更高效的垃圾回收算法。 调整Flink配置参数:可以通过调整Flink的配置参数来优化内存管理和垃圾回收机制。例如,可以增加taskmanager.memory.off-heap参数的值来增加Off-Heap内存的使用量,或者增加taskmanager.network.memory.min和taskmanager.network.memory.max参数的值来增加网络内存的使用量。 检查代码逻辑:如果以上方法都无法解决问题,那么可能是代码逻辑存在问题。可以检查代码中是否存在内存泄漏或者不合理的内存使用方式,并进行相应的优化。
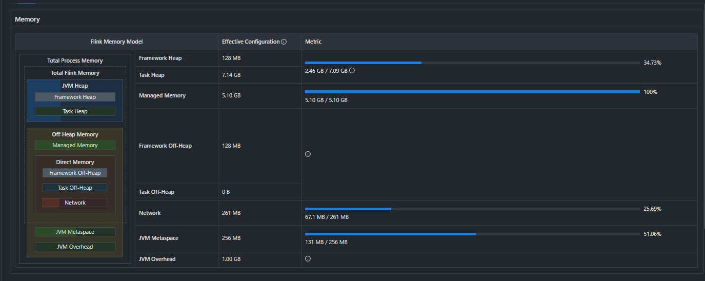
Star时光AM 2023-12-21 6:56:04 2 如果你的Flink任务在内存使用率未达到50%的情况下就出现错误并导致任务重启,以下是一些可能的排查和解决步骤: 检查错误日志:首先,你需要查看具体的错误日志以确定错误的具体原因。错误日志中应该包含了关于错误的详细信息,这将帮助你了解问题所在。 内存配置检查:虽然你提到已经分配了很大的内存,但还是需要确认以下内存相关的配置是否合理: taskmanager.memory.process.size:TaskManager的总内存大小。 taskmanager.memory.flink.size:Flink框架使用的内存大小。 taskmanager.memory.managed.size:托管内存大小,用于排序、哈希表等操作。 taskmanager.memory.jvm-metaspace.size 和 taskmanager.memory.jvm-overhead.fraction:JVM元空间和JVM开销的内存配置。 确保这些配置与你的实际资源相匹配,并且没有过度限制或过度分配。 直接内存问题:Flink任务可能会使用直接内存(Direct Memory),而直接内存的大小是通过JVM参数 -XX:MaxDirectMemorySize 设置的。如果直接内存不足,即使堆内存还有很多,也可能导致问题。确保你已经为直接内存分配了足够的空间。 数据倾斜:如果你的数据分布不均匀,可能会导致某些TaskManager节点的内存使用率快速上升,即使总体内存使用率不高。检查你的任务是否有数据倾斜的问题,并考虑使用Flink的重新分区或者自定义的负载均衡策略来改善数据分布。 状态后端问题:如果你的任务使用了 RocksDB 或其他状态后端,可能存在状态大小超出预期或者状态访问效率低下的问题。检查状态后端的配置和使用情况。 网络流量和缓冲区:网络流量过大或者网络缓冲区设置不当也可能导致问题。检查网络相关的配置,如套接字缓冲区大小等。 代码优化:检查你的作业代码是否存在内存泄漏或者不必要的对象创建。优化代码可以减少内存使用。 监控和调试:使用Flink的监控界面或者日志来观察任务的运行情况,包括CPU使用率、GC行为、网络IO等。这可以帮助你发现潜在的问题。 增加容错性:考虑增加任务的容错性设置,比如增大检查点的间隔或者使用两阶段提交等策略,以减少由于短暂错误导致的任务重启。
这个问题可能是由于Flink的内存管理机制导致的。当Flink任务在运行过程中,如果发生GC(垃圾回收)操作,可能会导致任务暂停一段时间,从而影响任务的执行效率。
为了解决这个问题,你可以尝试以下方法:
调整JVM参数:可以通过调整JVM的参数来减少GC的频率和时间。例如,可以增加
-XX:ParallelGCThreads参数的值来增加并行GC线程的数量,或者增加-XX:+UseG1GC参数来使用更高效的垃圾回收算法。调整Flink配置参数:可以通过调整Flink的配置参数来优化内存管理和垃圾回收机制。例如,可以增加
taskmanager.memory.off-heap参数的值来增加Off-Heap内存的使用量,或者增加taskmanager.network.memory.min和taskmanager.network.memory.max参数的值来增加网络内存的使用量。检查代码逻辑:如果以上方法都无法解决问题,那么可能是代码逻辑存在问题。可以检查代码中是否存在内存泄漏或者不合理的内存使用方式,并进行相应的优化。
如果你的Flink任务在内存使用率未达到50%的情况下就出现错误并导致任务重启,以下是一些可能的排查和解决步骤:
检查错误日志:
首先,你需要查看具体的错误日志以确定错误的具体原因。错误日志中应该包含了关于错误的详细信息,这将帮助你了解问题所在。
内存配置检查:
虽然你提到已经分配了很大的内存,但还是需要确认以下内存相关的配置是否合理:
taskmanager.memory.process.size:TaskManager的总内存大小。taskmanager.memory.flink.size:Flink框架使用的内存大小。taskmanager.memory.managed.size:托管内存大小,用于排序、哈希表等操作。taskmanager.memory.jvm-metaspace.size和taskmanager.memory.jvm-overhead.fraction:JVM元空间和JVM开销的内存配置。确保这些配置与你的实际资源相匹配,并且没有过度限制或过度分配。
直接内存问题:
Flink任务可能会使用直接内存(Direct Memory),而直接内存的大小是通过JVM参数
-XX:MaxDirectMemorySize设置的。如果直接内存不足,即使堆内存还有很多,也可能导致问题。确保你已经为直接内存分配了足够的空间。数据倾斜:
如果你的数据分布不均匀,可能会导致某些TaskManager节点的内存使用率快速上升,即使总体内存使用率不高。检查你的任务是否有数据倾斜的问题,并考虑使用Flink的重新分区或者自定义的负载均衡策略来改善数据分布。
状态后端问题:
如果你的任务使用了 RocksDB 或其他状态后端,可能存在状态大小超出预期或者状态访问效率低下的问题。检查状态后端的配置和使用情况。
网络流量和缓冲区:
网络流量过大或者网络缓冲区设置不当也可能导致问题。检查网络相关的配置,如套接字缓冲区大小等。
代码优化:
检查你的作业代码是否存在内存泄漏或者不必要的对象创建。优化代码可以减少内存使用。
监控和调试:
使用Flink的监控界面或者日志来观察任务的运行情况,包括CPU使用率、GC行为、网络IO等。这可以帮助你发现潜在的问题。
增加容错性:
考虑增加任务的容错性设置,比如增大检查点的间隔或者使用两阶段提交等策略,以减少由于短暂错误导致的任务重启。